1Life Web Release 2026-03-22
Summary
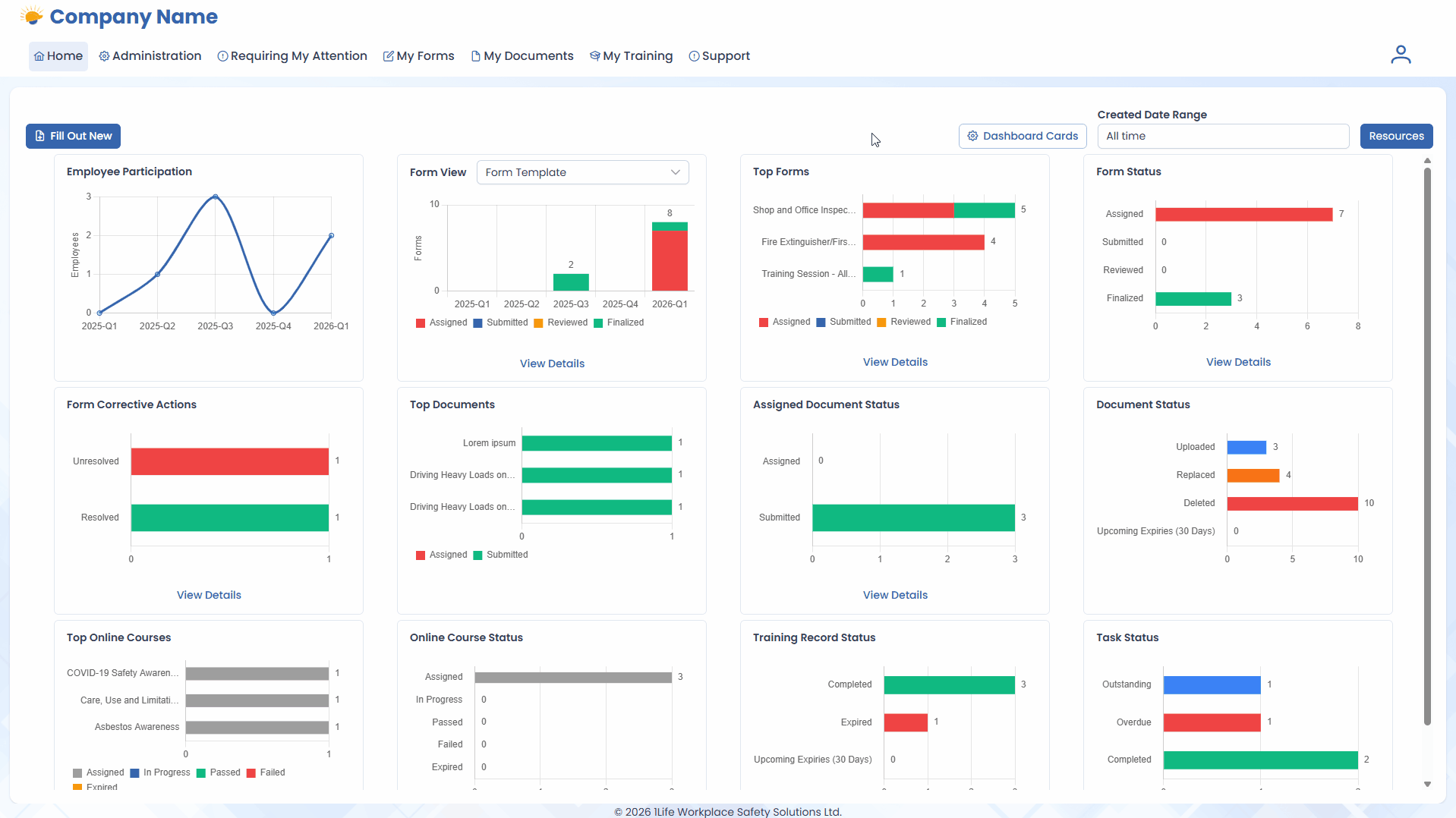
This release delivers a suite of improvements to the Home page’s Dashboard Cards system, including two (2) new cards, UX cleanup to all existing cards, interactable components to all cards, and the ability to customize the cards on the Home page.
Features
- A new Form View card shows a bar chart timeline of Forms particular to the selected Form View.

- A new Task Status card gives Web Admins immediate feedback on how their recent Tasks are going.

-
The following cards have been updated visually to align with the web redesign style:
-
Form Status
-
Form Corrective Actions
-
Assigned Document Status
-
Document Status
-
Online Course Status
-
Training Record Status
-
-
The Document Status and Training Record Status cards have a new Upcoming Expiries (30 Days) status bar to showcase upcoming Document and Training Record expiries respectively.

-
All cards have been made interactable. Clicking on a bar, label, or View Details button will take the User to the appropriate page and apply appropriate filters as currently supported within the software.
-
The Home page is now customizable for Web Admins. Cards can be re-arranged, hidden, or shown to preference.
-
To accommodate this alongside the new cards, the default arrangement of cards has been changed.
-
